系统的组成

系统整体结构

X射线光电子能谱仪主要用于材料表面的元素和价态分析。其主要构成部分包括超高真空系统、传样系统、功能组件、电气控制系统、水冷机和客户操作端。 图 69图 70 分别为XPS系统的整体结构图和示意图。

XPS系统整体结构图

图 69 XPS系统整体结构图

系统整体示意图

图 70 XPS系统整体示意图

超高真空系统

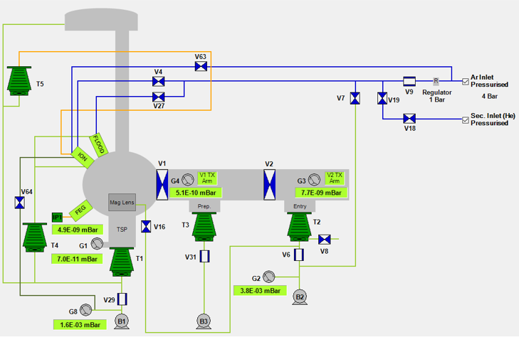
超高真空系统主要由3个不锈钢腔体(分析腔、准备腔、进样腔组成)、阀门、泵组、真空计和气路组成,如 图 71 所示。分析腔(Ana)用于样品的测试,准备腔(Prep)用于样品的中转传输(与通过真空互联系统与STM、ARPES、PLD和OxMBE连接),进样腔(Entry)用于样品从大气中进入系统。

超高真空系统示意图

图 71 超高真空系统示意图

所有V开头的标注均为气动阀门,其中V1和V2分别为隔离“分析腔-准备腔”和“准备腔-进样腔”的气动闸板阀,在用户操作端控制。其余阀门为自动控制阀门,无需操作。

T1-T5为分子泵。T1负责分析腔,T2负责进样腔,T3负责准备腔,T4、T5用于功能模块的差分抽气系统。B1-B3为油泵,主要作用有四个,一是为分子泵提供前级真空;二是参与离子枪的差分抽气系统;三是参与He和Ar的气路清洗;四是参与磁透镜的差分抽气。TSP为钛升华泵,在分析腔和准备腔各有1个,用于进一步提高真空度。IP1为离子泵,用于提高FEG的真空度。

G1、G2、G3、G4、G8为真空计,通常G1不差于5x10-10 mbar,G4不差于1x10-10 mbar,G3在差于1x10-7 mbar时不得打开V2。蓝色线为氦气和氩气气路。

Note

  1. 空气敏感样品可经由(1)手套箱或其他系统,自准备腔中转进入分析腔;(2)气氛保护转移仓,由进样腔传入真空系统。

  2. V1、V2 需在传样杆(Arm)退到底时才能进行操作,以防发生碰撞。

传样系统

传样系统主要由大气进样(图 72 )和互联系统进样(图 73)两套机制组成。

大气进样时,XPS的标准样品托通过进样腔进入,经磁力传样杆1送至样品停放台,再由磁力传样杆2送至分析腔内的样品台。

通过互联系统进样时,如 图 73 右下角所示,需要将互联系统中的旗形托插入XPS转换托以适应XPS的样品台。具体传样过程为:

  1. 互联系统样品经由UFO抓取头,自互联系统送入升降梯的样品舱内;

  2. 升降梯降下高度后,由磁力传样杆3抓取样品;

  3. 升降梯升起后,由磁力传样杆3将样品送入位于XPS准备腔的样品停放台上的转换托;

  4. 由磁力传样杆2将样品送至分析腔内的样品台。

大气进样示意图

图 72 大气进样示意图

互联系统进样示意图

图 73 互联系统进样示意图

功能组件

在超高真空系统和传样系统的基础上,XPS的功能主要通过功能组件的加入来实现。除能量分析器外,XPS的功能组件主要包括:电子枪、离子枪、X射线源和光学镜头等。

电气控制系统

电气控制系统集成在电气控制柜中,通过电源线和数据线衔接系统上的各个部件和客户操作端,一般不需要用户进行操作。

水冷机

水冷机为系统中的X射线源、磁透镜和分子泵等设备提供冷却水,需要定期进行检查和维护,不需要用户进行操作。

客户操作端

客户操作端以计算机方式呈现(SEM部分为手柄控制),是用户除传样操作之外,对系统进行控制的唯一入口。